粉体行业在线展览
真空输送设备
输送机
传动装置
加料机
粉体软连接
螺旋输送机
拆包机
工业软管
卸料器
气力输送设备
矿业输送设备
压缩机
输送带
管链输送机
料位计
开袋站
料仓
产品>
输送设备>
>环氧材料自动生产线
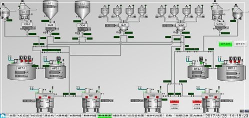
环氧材料自动生产线
直接联系
东莞市航达工业测控技术有限公司.
广东
面议
航达工业
391
本环氧胶自动生产线项目集项目设计,设备生产、采购,现场安装、调试和生产试运行为一体,包含6大子系统:1 原料信息采集,物料数据追溯系统;2 液体称重配料系统,粉体称重配料系统;
产品咨询
请填写您的姓名:*
请填写您的电话:*
请填写您的邮箱:*
请填写您的单位/公司名称:*
请提出您的问题:*
您需要的服务:
中国粉体网保护您的隐私权:请参阅 我们的保密政策 来了解您数据的处理以及您这方面享有的权利。 您继续访问我们的网站,表明您接受 我们的使用条款
负压多组份输送计量一体机
真空输送系统
吨袋拆包
反应釜
环氧材料自动生产线1
热熔胶粉体物料自动化
碳刷材料物料自动化
香皂肥皂线小料物料自动化
塑料改性物料自动化+生产自动化
批次定量均匀给料
密炼机上辅系统
密相正压输送线
成品输送机配成品转盘
皮带输送机
正负压一体机1
--
KDZ-25
LX
LS-700